💡 提示:以下文章数据仅供参考,详情请以实际情况和客服回复为准。
在大约一周的时间里(从愚人节次日,即2026年4月2日到4月9日),四位BTC独立矿工接连挖出区块!那么,当挖到一个区块时会发生什么:矿工直接且完整地赢得整个区块奖励(约3.125 BTC)+ 交易手续费,这些区块发现带来的个人平均收益超过20万美元。
在熊市竞争中,个人矿工挖到区块这种彩票头奖事件,这种极低概率的事情,实际上增加了!只需配置一次独立矿工,你就有机会获得远超日常收入万倍的回报。这确实值得一试。(20万美元 Vs. 1~20美元)
区块 #943,411
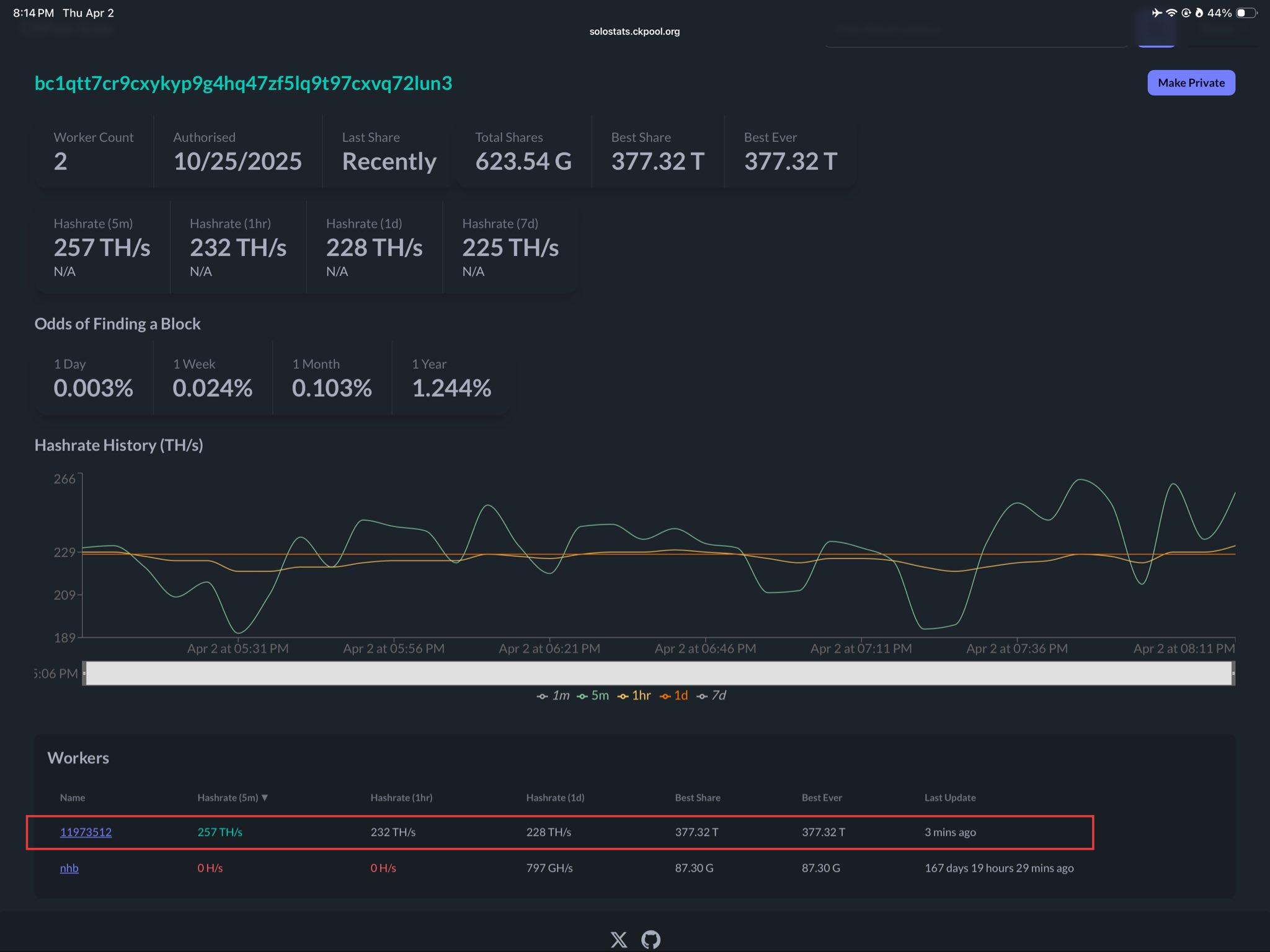
四月的第一个“发现区块!”就像是系统给的新手运气奖金,以类似于一台Antminer S21+(约230 TH/s)的算力击中了史诗般的运气。根据ckpooldev在X上的报告:“这种规模的矿工每天解决一个区块的几率约为1/28000!祝贺矿工bc1qtt7cr9cxykyp9g4hq47zf5lq9t97cxvq72lun3在solo.ckpool.org上以~230TH的算力解决了第312个独立区块!”如果早一天解决,我们真的会怀疑这是愚人节事件!


让TinyChipHub实验室来解析这个过程!独立挖矿的机制很简单:你的矿机独立工作以解决密码学难题。一旦它率先计算出一个符合难度目标的哈希值,你就获得整个区块奖励(3.125 BTC + 手续费)。根据2024年4月的Bitcoin Wisdom网络数据,当时网络算力约为650 EH/s,一台100 TH/s的矿工平均需要大约4年才能挖到一个区块。但请注意,这是“平均”时间;概率性的“等待时间”可能非常短或非常长。这就是赌运气的本质。
这个过程涉及几个关键协议。SHA-256哈希算法是挖矿的核心竞争,而Stratum协议是矿工与比特币网络之间通信的桥梁(即使是独立挖矿,你也需要通过节点广播区块)。对于家庭矿工来说,确保你的节点已同步且网络延迟低,对于不在区块传播的瞬间竞赛中落后至关重要。想复制这种运气吗?首先,确保你的挖矿软件配置为独立模式,并连接到你自己、完全同步的Bitcoin Core全节点。
❓ 风险警告: 独立挖矿意味着收益的极高波动性。你可能几个月甚至几年一无所获,这对设备和心态都是考验。建议仅使用冗余或闲置的算力尝试。
区块 #943,466
如果第一个区块是偶然事件,那么大约12小时后(4月3日上午9点)发现的区块#943,466就是一个超级惊喜! 一台算力为9.6 TH/s的NerdOctaxe矿工(相当于Zyber 8G)在算力为996 EH/s的网络上发现了一个区块。这是自产品推出以来挖到的第一个区块,其算力仅占网络的0.00000096%,获得了近3.148 BTC价值的比特币。区块#943,466的发现者还克服了2.86P的巨大难度,标志着NerdQaxe系列矿工的一个里程碑式胜利!此外,由于这是公共矿池(Public-pool.io)完全挖出的第一个区块,这个单一区块直接创造了两个历史性的“首次”。
(注:Public-pool.io之前的区块来自各个节点的自托管实例,并非完全来自矿池本身。)
Public-pool.io发现的区块
- 区块 #888,989 (2025年3月23日)
- 区块 #920,440 (2025年10月23日)
- 区块 #928,985 (2025年12月22日)
- 区块 #937,218 (2026年2月18日)
- 区块 #943,466 (2026年4月3日) =》 唯一由独立挖矿的公共矿池区块

自2024年7月以来,开源家庭挖矿硬件迄今已记录了6次独立的区块发现。一次是算力500 GH/s的Bitaxe Supra,另一次是算力0.48 TH/s的Bitaxe Ultra。随着全球更多设备上线,发现区块的间隔时间不断缩短。这些矿工在传统意义上并不盈利。它们的每日运行成本只有几美分。但区块奖励是3.125个比特币。这种不对称性是关键点。
区块 #944,078
就在大家以为运气已经用完的时候,区块#944,078于4月7日到来了! 感觉就像在玩多米诺骨牌,触发了某个开关,让区块不断被触发,直到下一个就是你的。每个人都想知道,几率有多大?答案是:一个远低于0.0000001%的极低概率事件,真的不亚于被闪电击中两次!

这是一周内第三个独立挖出的比特币区块!一台NerdQaxe++矿工(24小时平均算力为4.8 Th/s,因此初步认定为该系列)在Noderunners矿池上挖出了区块#944,078。该区块包含3,927笔交易,总奖励为3.132 BTC(3.125 BTC补贴 + 0.007 BTC手续费)。发现时,比特币交易价格接近69,500美元,使得奖励价值约217,700美元。
区块 #944,078 矿工统计(Noderunners仪表板)
| 指标 | 数值 |
|---|---|
| 矿工名称 | NerdQaxe++ |
| 算力(1分钟) | 6.53 TH/s |
| 算力(5分钟) | 5.43 TH/s |
| 算力(1小时) | 4.97 TH/s |
| 算力(1天) | 4.82 TH/s |
| 算力(7天) | 4.67 TH/s |
| 最后份额 | 2026-04-07 21:01:06 |
| 总份额 | 13.89G |
| 最佳份额 | 217.1T |
| 历史最佳 | 217.1T |
| 网络难度 | 138.97T |
这台独立矿工以217.1T的区块难度成功挖出了该区块,远超138.97T的网络平均难度。这也标志着NerdQaxe++矿工首次确认的独立区块发现,可以算作NerdQaxe++系列发现的第三个比特币区块。当然,类似的矿工之前也发现过区块,但那些要么是比例矿池支付(例如区块#913,272),要么是包含Avalon Q矿机的六矿机集群的一部分(例如区块#920,440)。
这是开源家庭挖矿硬件记录的第七个区块发现。 这个列表还在不断增长~~~
-
新区块 #944,078 (2026年4月7日): NerdQaxe++, ~4.8 TH/s, Noderunners矿池
- 新区块 #943,466 (2026年4月3日): NerdOctaxe, ~9.6 TH/s, 公共矿池
-
区块 #924,569 (2025年11月21日): Bitaxe Gamma 602集群, ~5.4 TH/s, CKPool
-
区块 #920,440 (2025年10月27日): NerdQaxe++ Rev 6集群, ~6 TH/s, 公共矿池
-
区块 #913,272 (2025年9月5日): NerdQaxe++, ~4.8 TH/s, Ocean Mining (矿池), 比例矿池支付
-
区块 #887,212 (2025年3月10日): Bitaxe Ultra, ~0.48 TH/s, CKPool
-
区块 #853,742 (2024年7月24日): Bitaxe Supra, ~500 GH/s, CKPool
🔥提醒:该矿工在mempool.space上被标记为“未知”,与通过未嵌入识别Coinbase标签的小型矿池挖矿的情况一致。
区块 #944,306
区块#944,306为这个传奇的一周画上了完美的句号。第四个区块发现!这已经超越了技术讨论,感觉像是进入了玄学领域。 这一系列事件就像一次完美的压力测试,实际上证明了在当前超高难度下,个人仍然有重要机会参与比特币网络。比特币挖矿就像一场巨大的彩票,大约每10分钟开奖一次,而在这里,一位矿工赢得了3.128个比特币。
![]()

这是一周内(4月2日~9日)第4个独立的比特币区块,也是最后一个!2026年4月9日, 一位使用类似于S19矿机的个人矿工在CK Pool上发现了价值3.128 BTC(约22万美元)的比特币区块944,306。该区块包含440笔交易,手续费为299.2k sat!
没有大型矿池,只有他自己的机器直接与整个比特币网络(总计971.1 EH/s)竞争。独立获胜也意味着保留100%的奖金,无需支付费用,无需与他人分享。高风险,高回报。过去24小时的平均算力为55.9 Th/s。相当于:
=》25台 Bitaxe GT
=》50台 Bitaxe Gamma
=》12台 NerdQaxe++
=》6台 Zyber 8G
❄️这对家庭/小规模矿工意味着什么?
1) 硬件是基础: 关注能效(J/TH)。新一代ASIC矿机通常将效率控制在15-30 J/TH以内。
2) 冷却是生命线: 确保环境温度低于30°C,考虑水冷或强制风道。
3) 网络是命脉: 低延迟、高上传带宽的光纤网络必不可少。
4) 坚持: 将独立挖矿视为“彩票式实验”,以支持网络和学习技术,而非收入来源。“国家电气规范(NEC)”要求家庭矿机连接到专用电路。安全始终是第一位的。这场盛宴终将结束,但它点燃的是每个技术爱好者心中“掌控,挑战极限”的火焰。🏃